- الرئيسية
- عمليات الدمج
- Tools for Brokers
Tools for Brokers
أدوات للوسطاء هو مزود تكنولوجي حاصل على جوائز لحلول الوسطاء التجزئيين، مديري الصندوق، ومتداولي التداول البروبي.

حول تكامل أدوات للوسطاء
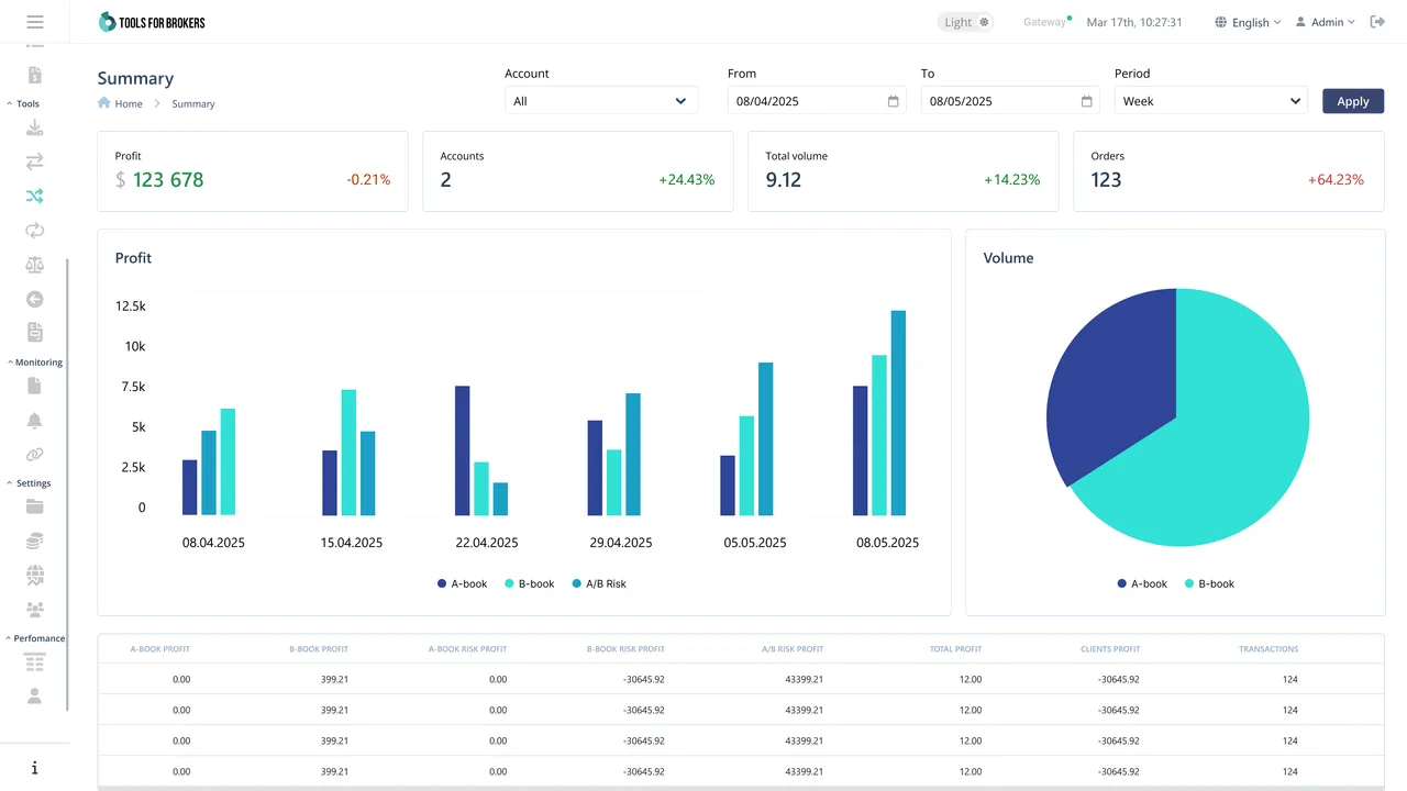
Tools for Brokers هو مزود تكنولوجي حاصل على جوائز لحلول الوسطاء التجزئيين، مديري الصندوق، ومتداولي التداول البروبي. يغطي نظامنا البيئي للمنتجات أهم احتياجات الوسطاء. مع Trade Processor — جسر السيولة — كحجر الزاوية في النظام البيئي، يتم دعمه بقدرات متقدمة للرقابة والتقارير، ونظام إدارة الأموال، واختيار من الإضافات والتطبيقات التي تستهدف آلام محددة.
-
تجميع السيولة من مزودي متعدد داخل مجموعات تجميع خاصة
-
نقطة واحدة للوصول إلى 100+ مزود سيولة
-
نقل المواقف المفتوحة بين مزودي سيولة مختلفين وكتابات على fly
-
نظام LP احتياطي ونظام failover لتقليل وقت التوقف
-
بنية تحتية خاصة، الوصول القائم على الأدوار، والتشفير لأغراض الأمن
-
قدرات تحليل البيانات والتقارير المدمجة